Déployer une stratégie SEO pays implique de répondre aux vraies requêtes locales, d’aligner l’offre prioritaire et de mesurer des KPIs business (leads, RDV, taux de conversion). Ce guide explique comment structurer vos pages, prouver votre expertise et optimiser en continu pour générer des demandes qualifiées.
Enjeux et positionnement
La stratégie SEO pays cible des marchés linguistiques et géographiques distincts. Chaque zone présente des volumes, des intentions et une concurrence spécifique : un mot-clé à fort volume dans un pays peut être inexistant ailleurs. L’enjeu est double : capter des prospects qualifiés et optimiser le ROI en priorisant les actions à impact rapide.
Vous voulez savoir si une stratégie SEO pays est pertinente pour votre marché ? Parlons de vos priorités business.
Méthode PERFO appliquée au SEO pays
Précision
- identification de l’offre prioritaire par marché
- sélection de mots-clés basés sur l’intention réelle, pas sur les volumes fantômes
Evidence
- partage de livrables visibles (plan de page, brief, FAQ locale)
- captures de GSC/GA4 montrant l’évolution des impressions et clics
Requête
- alignement sur les questions concrètes : budget, délais, comparaisons (seo vs ads, interne vs délégation)
Format
- pages compréhensibles en 30 s avec titre clair, étapes concrètes et FAQ ciblée
Optimisation
- maillage interne vers les pages à forte conversion
- itérations basées sur les données de performance (GSC/GA4)

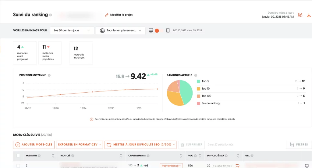
Sur les 30 derniers jours, le suivi montre une progression nette des positions, avec une position moyenne passée de 15,9 à 9,4.
Surtout un cas emblématique : une requête locale passée de au-delà de la 100ᵉ position à la 2ᵉ place en moins d’un mois.
Ce type de mouvement rapide n’est pas un “coup SEO”, mais le résultat d’un alignement clair entre intention locale, page cible et signaux on-page. Sur des requêtes à forte composante géographique, dès lors que la page existe déjà et que les freins sont levés (ciblage, structure, maillage), Google peut réévaluer très vite. L’indicateur clé ici n’est pas la vitesse seule, mais le fait que la progression s’accompagne d’une entrée durable en Top 10, signe que le repositionnement répond bien à l’intention recherchée.
Identifiez rapidement vos opportunités SEO par pays et les freins qui limitent vos leads aujourd’hui.
Structuration des pages locales
- choix technique
- ccTLD (exemple : .fr, .de) pour ancrage fort
- sous-domaines ou répertoires avec hreflang pour centralisation
- contenu localisé
- titres et métas adaptés à la langue et à l’intention
- sections FAQ basées sur les recherches en fonction des pays
| Option | Avantages | Contraintes |
|---|---|---|
| ccTLD | cibles claires, SEO solide | gestion multiple d’hébergements |
| sous-domaines | centralisation, facilité SSL | optimisation hreflang requise |
| répertoires | partage autorité, coût réduit | attention à la structure |
Suivi et itérations
- mesurer les premiers signaux SEO en 4–8 semaines (impressions, clics, positions)
- consolider le trafic et les conversions en 3–6 mois
- adapter le plan éditorial selon les requêtes montantes et les pages qui performent
Vous avez déjà du trafic international mais peu de demandes qualifiées ? Structurons une approche orientée ROI.
FAQ
Quelles étapes clés avant le lancement ?
– Audit technique et sémantique pays par pays
– Définition de l’arborescence et des ccTLD/hreflang
– Création des contenus localisés
– Déploiement et suivi des KPIs
Comment mesurer le ROI ?
Suivez les leads, demandes de RDV et appels générés par pays. Comparez le coût mensuel au nombre de leads qualifiés pour calculer le coût par acquisition.
Faut-il externaliser ou internaliser ?
Externaliser offre un interlocuteur expert et des livrables actionnables immédiatement. L’interne nécessite une montée en compétences et un budget formation plus long.
Quelle différence entre SEO et Ads à l’international ?
Le SEO construit un trafic pérenne et génère des leads à coût décroissant. Les Ads offrent de la rapidité mais restent payantes à chaque clic.









